甲油为什么烤灯什么原理_碳烤油边图片
原理图集原理 2025-02-17 22:53
医用烤灯的原理价格 医用烤灯的原理批发 医用烤灯的原理厂家
超薄桌面LED显示屏 便携式单色小型显示屏 小条屏
燃油烤漆房改造电加热用红外线烤灯,可配温控箱
智造百科 生活中的各种机械原理动态图,一次看过瘾
油位传感器原理价格 油位传感器原理批发 油位传感器原理厂家
物理题 如图甲所示,是某型号汽车的自动测定油箱内油量的电路原理图.其中,电源的电压为12V,保护电阻
汽油发电机价格影响因素
汽车油箱指针什么原理 汽车开动油箱里汽油也动,油表指针为什么不跟着动,用什么方法探测的油量
动设备轴承箱自动补油油杯漏油原因分析及补油原理关于动设备轴承箱自动补油油杯漏油原因分析及补油原理问题整理如下 一问题描述 1 恒位油杯自动补油原理2 恒位油杯漏油原因分析二海友关于油杯漏油问题的帖子讨
汽车用气压抽机油的装置的工作原理是什么
震惊 年度315车型居然是宝骏 原因竟和加油有关
甲醇引擎的泵油原理是什么
传感器工作原理及检修 油轨压力传感器
40种液压元件的工作原理动态图,直观易懂,哪几个你没见过
毛毛家轿车上油量表工作原理如图甲所示,电源电压为24V,R0为定值电阻,A为油量表 实际上是量程为0 0.6A
2012 内江 如图甲所示,是某型号汽车的自动测定油箱内油量的电路原理图.其中,电源的电压为12V,保护
短波红外线烤灯原理
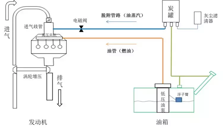
根据下图说明喷油电磁阀的工作原理
电饭煲是利用电流的 原理工作的.如图所示三个同样的烧瓶装有相同质量的煤油,甲 乙两烧瓶是用来探究电热与 的关系.若通过电阻R1的电流为
请教油杯补油的工作原理
学校物理兴趣小组利用学习过的知识和使用过的器材设计了一种 油量表 .用它来测量油箱内油面的高低.其原理结构如图甲所示.图中P和ab为金属片.R 为定值电阻.其中R













